Ir al contenido

Este mes en Aeodoo #1- Agosto 2023

Te resumimos las novedades del mes, esta vez por partida doble

Vamos a traer el resumen de todas las novedades mensualmente aunque inauguramos la sección excepcionalmente unificando los meses de julio y agosto, los dos primeros de esta junta y presidencia.

Sobre la web, foros, Odoo y contenido interno

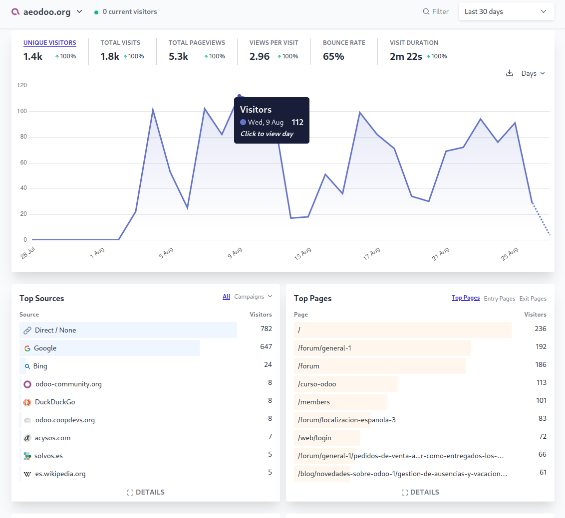
Mucho contenido de la web aún estaba sin actualizar desde su fundación, por lo que se ha hecho un repaso muy profundo de prácticamente todo, rehaciendo la mayoría de secciones, actualizando contenidos, cambiando fotos de stock por propias y reordenando los menús y la navegación para que tenga más sentido.

También hemos actualizado a la versión 15 de Odoo, tras haber hecho todas las validaciones y pruebas pertinentes, y ya disfrutamos de las mejoras en rendimiento y nuevas funcionalidades, como la conexión nativa con Plausible. Disponer de analíticas externas, algo que no teníamos hasta ahora, nos va a ayudar a entender qué contenidos resultan más interesantes para poder dedicar más recursos a ellos.

Los foros, que aunque llevaban activos casi desde el inicio, aún no habían sido adoptados masivamente, en detrimento de las obsoletas listas de correo, por lo que ya anunciamos que éstas se quedarán sin soporte oficial en favor de los foros. Aun así estamos trabajando en un paquete de requerimientos para mejorar su funcionalidad aún más. Queremos también agradecer a la increíble comunidad hispanohablante por ayudarnos a trasladar la conversación de plataforma.

Jornadas 2024. Canarias o Madrid

El jornadas anuales son nuestro evento estrella, el mayor encuentro de implantadores y clientes.

Y este año queremos que la asistencia sea aún mayor, mejorando la difusión y trabajando con las herramientas de marketing que disponemos. Para poder planificar y organizar con mucho tiempo, ya hemos lanzado una propuesta con los requerimientos y tenemos dos finalistas: Madrid y Canarias.

En las próximas semanas y con el detalle de ambas propuestas se decidirá la candidatura ganadora y lo publicaremos en el próximo EMA (Este Mes en AEODOO).

Licitaciones, ¿nos ayudas?

Vamos a trabajar en definir algunas tareas para poder delegar en profesionales, principalmente relacionadas con las áreas de marketing y localización, aunque también desarrollos que en general mejoren Odoo. 

Estamos completamente abiertos a las sugerencias de nuestros asociados, y por eso lanzaremos una encuesta en las próximas semanas, lo que nos lleva a

Comunicaciones, punto a mejorar

Somos el punto de encuentro de más de 120 implantadores a nivel nacional y de la comunidad hispanohablante. Todos trabajamos para adaptar Odoo a nuestra legislación y seguir mejorando un producto ya de por sí muy potente y completo. 

Queremos conocer las necesidades de nuestros asociados para aunar esfuerzos y facilitar el trabajo de implantación. Si tienes cualquier sugerencia, por favor contacta con nosotros.

Formación, comenzamos de nuevo

El área de formación lleva ya un tiempo sin actividad ni equipo dedicado. Vamos a relanzarla con los programas ya establecidos hace años, actualizados y con alguna mejora. Contaremos con los mejores expertos para ayudar a los profesionales que empiezan o que quieren mejorar, tanto técnica como funcionalmente con Odoo.

En las próximas semanas trabajaremos para daros más información.

Acuerdos comerciales, ahorro para todos

En la búsqueda de más ventajas más para nuestros asociados, vamos a ofrecer descuentos en proveedores de servicios especializados en Odoo (o en nuestro sector) y ya hemos llegado ya a acuerdos con varias empresas, de hosting, gestión de ayudas y subvenciones, aseguradora y asesorías fiscal. Lo publicaremos próximamente en una nueva sección de nuestra web y os enviaremos un newsletter.

Si tienes alguna necesidad o conoces algún proveedor que pueda ser de interés para el resto de asociados, haznos saber y conseguiremos mejores tarifas para todos.

Marketing, localización y otros

Como ya hemos comentado antes, vamos a seguir trabajando en mejorar la visibilidad de la asociación durante todo el año, y para ello el área de marketing es crucial, queremos ser el altavoz de nuestros asociados. 

Si estás haciendo algo y quieres crear comunidad, difundir o simplemente compartir, cuenta con nuestro blog, redes sociales y webinars que ponemos a tu disposición para enseñar a otros implantadores y clientes la potencia de funcionalidades novedosas que puedan ser útiles para clientes o implantadores de Odoo.

Captura de web junio 2023 (izquierda) y julio 2023 (derecha)


Y eso es todo por ahora. ¡Nos vemos el mes que viene con más actualizaciones!

Este mes en Aeodoo #1- Agosto 2023
Domatix Consulting S.L, Nacho Hermoso de Mendoza 28 de agosto de 2023
Etiquetas
Iniciar sesión para dejar un comentario
XVI Jornadas Odoo 2023